-
抖音
-
视频号
-
微信
公众号
-
联系
我们 -
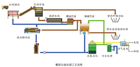
餐厨垃圾主要来源于家庭厨房、餐饮业、食品加工企业等场所。餐厨废水中富含动植物油脂、食物残渣、淀粉、蛋白质等有机物,其中油脂不仅易在管道设备上沉积形成垢层,抑制生物处理中微生物活性,且低温下易固化,降低处理效率与效果。高氨氮(有机氮)负荷则加大废水处理难度,要求更高处理能力和更长周期。有机物分解伴随的恶臭气体对环境构成二次污染风险。此外,废水中高COD值引发水质大幅波动,增加酸败倾向;SS基本状态呈粥糊状,流动性强且含难降解物质,易致处理设备堵塞。









